18+

+7(901) 303-30-01

Личный кабинет
ais header image ais header image

Участники выставки АВТОМАТИЗАЦИЯ и РАДЭЛ 2025

Система-Сервис, ООО НПФ

О компании

НПФ «Система-Сервис» на протяжении 30 лет осуществляет производство систем автоматического управления (САУ МСКУ), НКУ, пожарных контроллеров, систем бесперебойного питания.
Фирмой серийно применяются в составе систем собственные разработки: ПТК ОРИОН (серии 200, 400, 600, 900), SCADA-система ПК «Аргус» и среда конфигурирования «АльтПРО», блоки питания, барьеры искробезопасности и медиаконвертеры.

О продуктах / решениях / услугах

Блоки питания
Предназначены для питания промышленных средств автоматизации, обеспечивают  высокими качество электропитания и повышенный уровень защиты.

Медиаконвертеры
Предназначены для преобразования информационного канала Ethernet/RS-485/RS-232 из медного кабеля в оптическое волокно.

Блоки контроля ячейки НКУ
Предназначены для цифровой обработки сигналов в ячейках НКУ, что до 5 раз сокращает количество монтажа и повышает надежность НКУ.

Барьеры искрозащиты
Предназначены для обеспечения искробезопасности электрических цепей, находящихся во взрывоопасной зоне, реализуя вид взрывозащиты «искробезопасная электрическая цепь».

Низковольтные комплексные устройства (НКУ-200)
НКУ  предназначены для ввода и распределения электропитания по потребителям и управления электроприемниками
НКУ осуществляют ввод и распределение питания электроприемников от независимых вводов трехфазного напряжения ~380/220 В, 50 Гц и источников напряжения постоянного тока 220 В и 24 В.

Системы бесперебойного электропитания «ОРИОН»
Системы бесперебойного питания (СБП) «ОРИОН» предназначены для обеспечения качества электропитания в соответствии с ГОСТ МЭК 62040-3-2009 и его бесперебойность

СБП "ОРИОН" формируют на выходе 380 и 220 В переменного напряжения , 220 или 110 В постоянного напряжения
По требованию заказчика СБП "ОРИОН" могут быть поставлены мощностью от 0…500 кВА

ПТК «ОРИОН»: Серия 400
ОРИОН-400 предназначен для автоматизации технологических агрегатов и объектов с повышенными требованиями по быстродействию и точности, таких как турбины, компрессоры, газоперекачивающие агрегаты, энергоблоки, электростанции и т.п.

В номенклатуру входят модули безопасности УБП/SIL2.

СМАРТСАУ
Системы управления, построенные методом СМАРТСАУ,  позволяют поставлять на объект технологические блоки в 100% заводской готовности. С этой целью средства автоматизации устанавливаются непосредственно в технологические блоки.

Данный метод позволяет осуществлять всесторонние испытания технологического блока со штатной системой управления  на заводе-изготовителе.

Среда разработки «АльтПРО»
«АльтПРО» представляет собой интегрированную среду для создания, отладки и загрузки ПРОГРАММНОГО ОБЕСПЕЧЕНИЯ для САУ на базе ПТК ОРИОН.

Интегрированная среда разработки и конфигурирования «АльтПРО» включена в Реестр российского ПО. Реестровая запись №27314 от 21.03.2025 на основании поручения Министерства цифрового развития, связи и массовых коммуникаций Российской Федерации от 21.03.2025 по протоколу заседания экспертного совета от 18.03.2025 №161пр

ПТК «ОРИОН»: серия 900
Серия ОРИОН-900  предназначена для реализации систем безопасности, ответственных технологических процессов с требованиями по соответствию уровню полноты безопасности – УПБ/SIL3.

Устройства защиты от импульсных помех
Предназначены для защиты оборудования от перенапряжения и электрических помех.

Блоки питания
Предназначены для гальванического разделения по питанию 24В.

ПТК «ОРИОН»: Серия 600
ПТК «ОРИОН»: Серия 600 реализованы со свободно-конфигурируемый полем

Пожарный контроллер ПК 6000
ПК 6000 осуществляют сбор и обработку информации от пожарных извещателей, сигнализаторов, концевых выключателей и других сенсоров системы пожаротушения.

ПК 6000 в соответствии с проектом формирует команды управления устройствами оповещения, установками пожаротушения и дымоудаления, а так же другим оборудованием систем пожаротушения

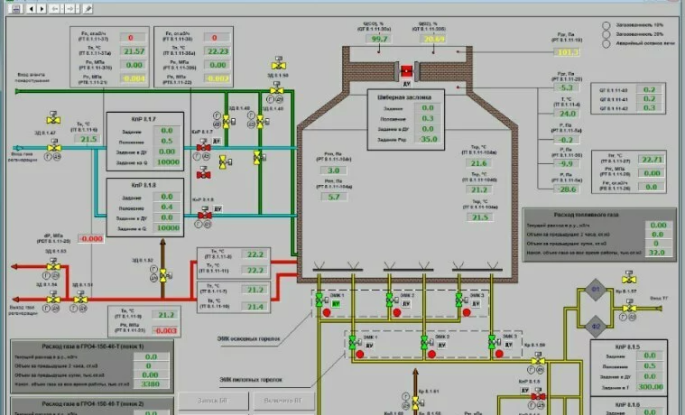
SCADA-система «АРГУС»
SCADA-система «АРГУС» предназначена для визуализации и архивирования информации на рабочих местах операторов и диспетчеров.

ПК «Аргус» включен в Реестр российского ПО под регистрационным №6961 от 01.09.2020 приказом №429 от 31.08.2020 Министерством цифрового развития, связи, массовых коммуникаций Российской Федерации.

ПТК «ОРИОН»: Серия 200
ОРИОН-200 предназначен для автоматизации отдельных технологических установок, таких как котельные, насосные, компрессоры, системы обогрева и вентиляции, холодильные агрегаты, объекты энергоснабжения, водоснабжения, водоочистки и водоотведения, а также для  автоматизации зданий и сооружений и других подобных объектов.

И многое другое!


<< НАЗАД К СПИСКУ

Список участников 2024